Refine ForesightAI forecasts
ForesightAI can provide insights into your optimum stock levels, ideal replenishment, future sales demand, and more! However, you will have extra insights into your business because of your experience and familiarity. You can get even more out of the ForesightAI forecasts by refining and adjusting your Cin7 ForesightAI settings.
It can take up to 24 hours for changes to the ForesightAI settings to impact your forecasts, reports, and smart reorder suggestions.
Prerequisites
Cin7 ForesightAI included in your subscription.
ForesightAI requires at least 6 months of sales history in Cin7 Omni.
Open ForesightAI app settings
All of the settings for ForesightAI are located inside the ForesightAI app, not Cin7 Omni. Once inside the app, you can access reports, replenishment insights, and adjust your forecast for even more accurate results. You can access the ForesightAI app with your Cin7 subscription to ForesightAI.
While you can bookmark the ForesightAI app to easily open in future, you can access the settings from Cin7 Omni through Smart Reorder.
In the Cin7 Omni navigation, select
Purchases and then Smart Reorder.
In Smart Reorder, select Forecast and settings.
This will open the ForesightAI app where you can see more forecast, replenishment, warehouse, supplier, and product information.
You can edit a range of settings within the settings menu. Select your user profile.
Product segmentation
ForesightAI can help you focus on your top-performing products and manage your inventory more effectively. Product segmentation in ForesightAI identifies if your product is a:
Winner
These are your top products and (depending on your strategy) the majority of your revenue.Loser
These products are not selling and are dead stock. These items cost you storage space and money to maintain. We recommend removing these products as soon as possible.Chaser
These products attract customers but are not top sellers. Chasers are often the majority of your inventory.
These three categories can help you get more out of your top sellers, reduce or remove poorly performing stock, and provide a rich catalog of items for your customers.
Inside the ForesightAI app, you can change your Strategy to Profit, Revenue, Sales Frequency, and Sales Quantity. Each of these different strategies will change how ForesightAI determines your Winners, Losers, and Chasers.
If you are new to ForesightAI, we recommend using the Sales Frequency strategy. This will sort your products into Winners, Losers, and Chasers by their popularity. Choosing this strategy helps keep your customers happy with their favorite items.
Suppliers
You can manage your Suppliers in the ForesightAI app to help Smart Reorder suggest appropriate replenishment amounts and calculate lead time.
For each supplier (or for all), you can set the:
Minimum order
Your supplier might require a minimum order value (e.g. must spend at least $200). If there is a minimum order, Smart Reorder will suggest other popular products from that supplier to meet the threshold for a purchase order.Purchase order period
You can set how often you want to order from a supplier. A longer period might require more products to last you until you can restock. For example, ordering a lot of products from this supplier because there are significant transport costs. A shorter period needs smaller amounts of stock that you will order more frequently. For example, ordering a small amount from this supplier because their products have expiry dates.Lead times
You can add the normal amount of time it takes the products to arrive at your warehouse from when you place your order (e.g. 10 days). Lead times can help Smart Reorder plan replenishment and avoid stockouts.Based on your data
By default, Cin7 ForesightAI automatically calculates the Lead times based on your historical data. You can turn this off and force ForesightAI to only use your manually set Lead times in its calculations.
Learn more about managing your Suppliers in the ForesightAI app.
Warehouses
Your locations in Cin7 Omni are the powerhouses of your inventory management. With the Warehouses settings, you can remove locations from the ForesightAI analysis, set transfer lead times, and more!
Visible
You can hide locations from ForesightAI calculations, reports, forecasts, and smart reorder suggestions. For example, you might want to hide your outdated, dropshipping, or head office locations.Production
Mark your manufacturing locations so that ForesightAI will suggest production jobs, raw materials, and transfers for finished goods for those locations.Transfer lead time
You can add the normal amount of time it takes to transfer products from one location to another (e.g. 2 days). Lead times can help Smart Reorder plan transfers and avoid stockouts.Transfer purchase period
Choose how frequently a location transfers stock to other locations. Longer periods can consolidate shipments while shorter periods send frequent shipments (e.g. send small batches of products with short expiry dates).
Learn more about managing your Warehouses in the ForesightAI app.
Edit Arena
The biggest tool you have for refining your ForesightAI forecasts and suggestions is the Edit Arena. You can control and refine your product data in bulk or for each individual SKU. The Edit Arena unlocks advanced inventory management. Inside the Edit Arena, you can:
Adjust lead times and purchase order periods per SKU.
Set expiration dates for fresh or perishable products.
Define predecessors for new products that replace older models. This allows ForesightAI to use historical sales data from the old product for the new one.
Add specific transfer and assembly rules.
There are even more ways that the Edit Arena can help improve the accuracy and quality of your ForesightAI suggestions and forecasts.
Learn more about using the Edit Arena.
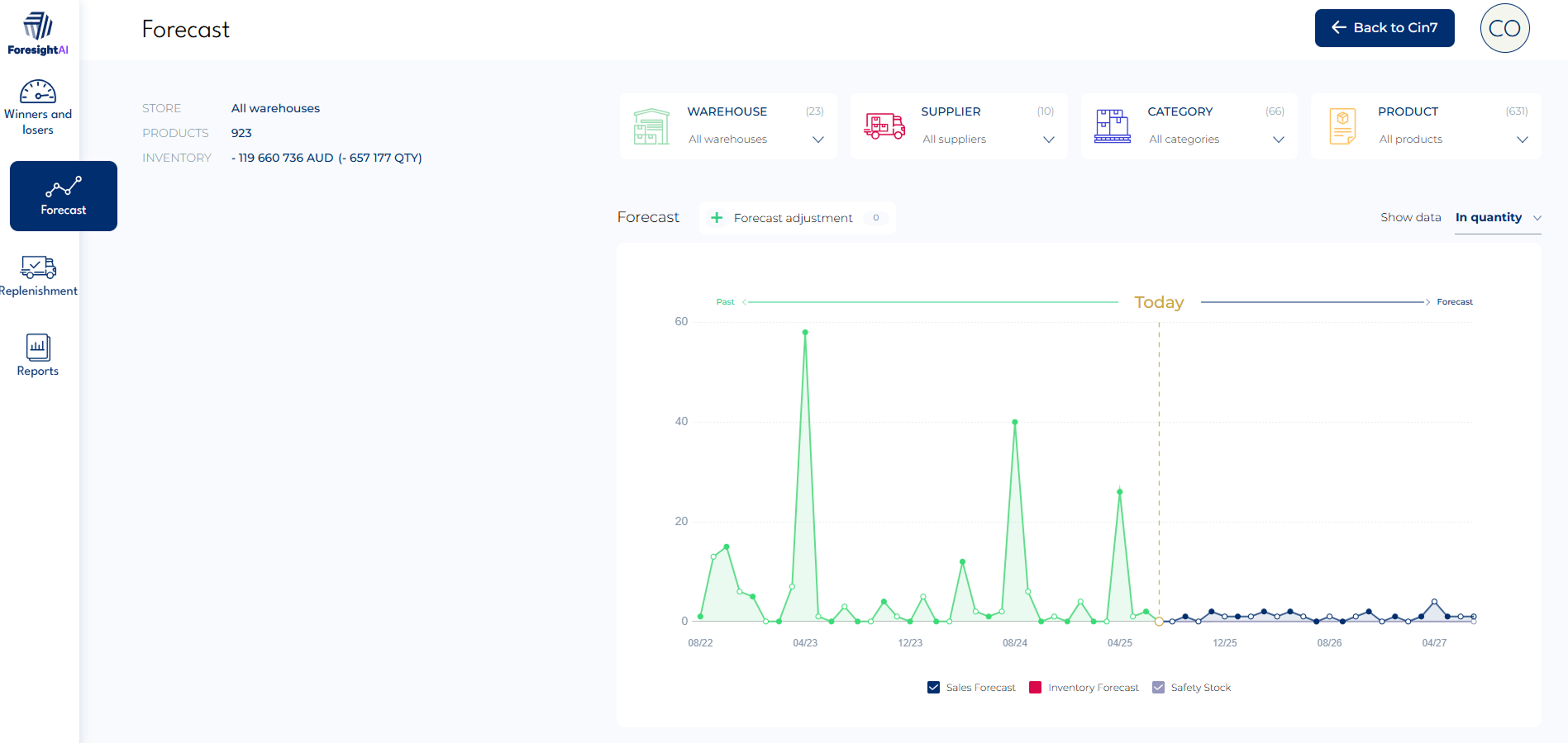
Manual adjustment of forecast
You will often have unique insights into upcoming events that historical data cannot predict. This is where manual forecast adjustments become invaluable. Unlike Suppliers, Warehouses, and Edit Arena, this is not a setting.
Inside the ForesightAI app (not Cin7 Core), you can adjust your forecast. For example, you might want to show a -20% drop in October sales, or you know that you have a big sale where you expect all stock to sell 10% more.
In the ForesightAI app, select Forecast and then select + Forecast adjustment.
You can then choose the time period you want to adjust for (From and Till) and optionally any Notes about this adjustment.
-
You can then adjust your forecast with:
Change in %
Applies a specific increase (e.g. 10%) or decrease (e.g. -5%) for your chosen time period.Trend in %
Applies a cumulative boost (e.g. 10%) or reduction (e.g. -5%) each month to all sales.Change in Qty
Change the forecast for a specific SKU. This is useful if you need to remove an unusual forecast, or you know that you are introducing a sale for a specific item.
Select Save to create an adjustment. Change in Qty adjustments will save automatically.
You can view all of your adjustments under Current adjustments. Learn more about Adjustments in ForesightAI.
- Zendesk publishing.4.log-2014405138.zip30 KB
- Zendesk publishing.4.log-2014405138.zip30 KB
- Zendesk publishing.4.log-2014405138.zip30 KB
- Zendesk publishing.4.log-2014405138.zip30 KB
- Zendesk publishing.4.log-2014405138.zip30 KB
- Zendesk publishing.4.log-2014405138.zip30 KB
- Zendesk publishing.4.log-2014405138.zip30 KB
- Zendesk publishing.4.log-2014405138.zip30 KB
- Zendesk publishing.4.log-2014405138.zip30 KB
- Zendesk publishing.4.log-2014405138.zip30 KB
- Zendesk publishing.4.log-2014405138.zip30 KB
- Zendesk publishing.4.log-2014405138.zip30 KB